SharpConsoleUI Examples
This document provides an overview of all example applications demonstrating SharpConsoleUI capabilities.
Video Demo
Watch SharpConsoleUI examples in action on YouTube
Quick Start
Run any example with:
dotnet run --project Examples/<ExampleName>
Real-World Applications
Production applications built with SharpConsoleUI.
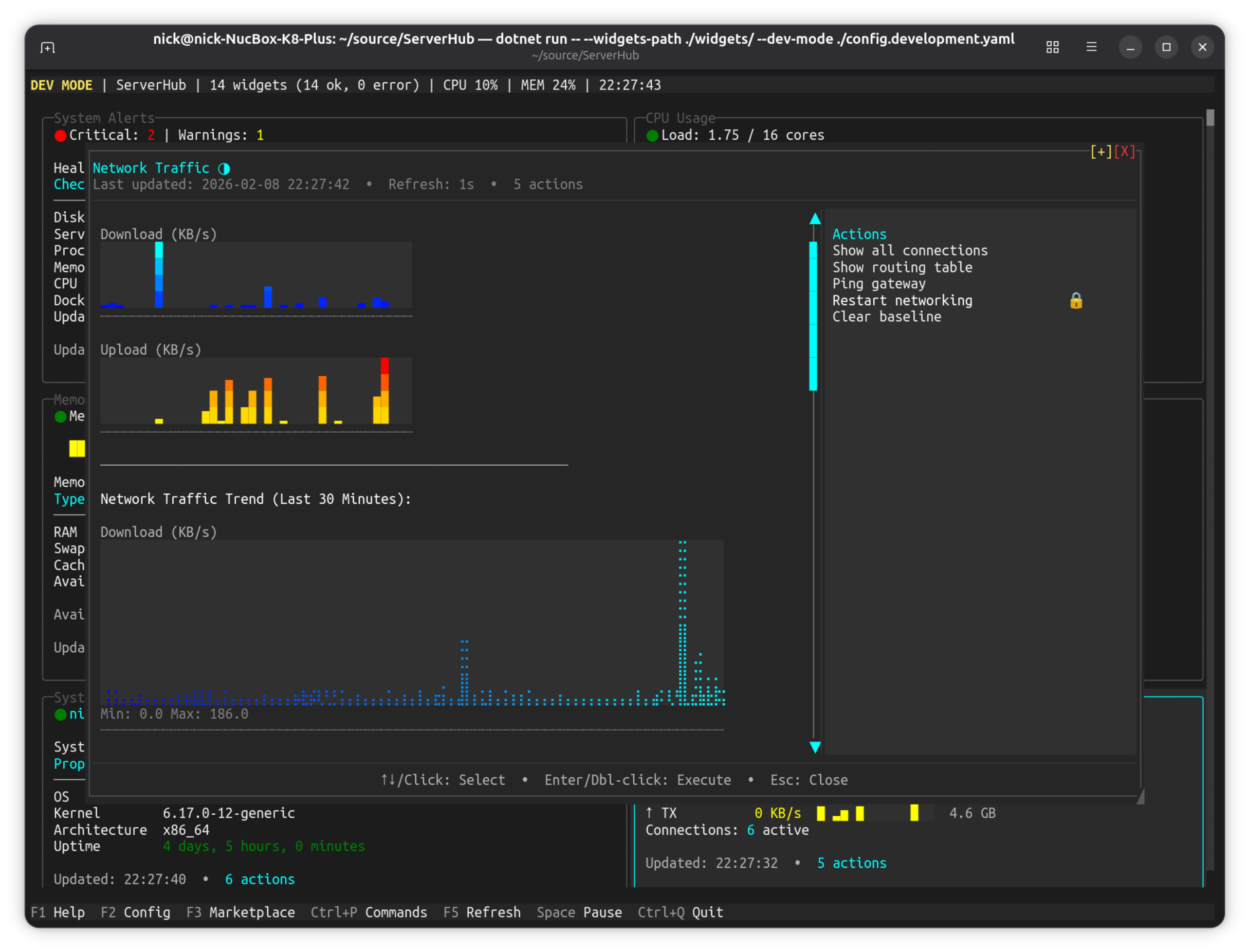
ServerHub
Production-ready Linux server control panel.

Project: github.com/nickprotop/ServerHub
Terminal-based control panel for Linux servers and homelabs with 14 bundled widgets for monitoring CPU, memory, disk, network, Docker containers, systemd services, and more.
Key Features:
- Real-time system monitoring dashboard
- Widget-based architecture with 14 built-in widgets
- Network traffic visualization with historical trends
- Widget browser with search and filtering
- Custom widget support (any language)
- Context-aware actions system
| Main Dashboard | Network Traffic | Widget Browser |
|---|---|---|
![]() |
![]() |
![]() |
LazyNuGet
A lazygit-inspired terminal UI for managing NuGet packages across .NET solutions.

Project: github.com/nickprotop/lazynuget
Keyboard-driven TUI for browsing projects, checking for updates, installing/removing/updating packages, searching NuGet.org, and managing multiple package sources. Cross-platform (Windows, Linux, macOS).
Key Features:
- Interactive dashboard with project and package browsing
- NuGet.org search with package details and dependency trees
- Update strategies (latest stable, latest including prerelease, by constraint)
- Multi-source support with credential management
- CPM (Central Package Management) migration wizard
- Operation history with undo support
| Dashboard | Search NuGet.org | Dependency Tree |
|---|---|---|
![]() |
![]() |
![]() |
LazyDotIDE
A lightweight console-based .NET IDE with LSP IntelliSense.

Project: github.com/nickprotop/lazydotide
Console-based .NET IDE with LSP-powered IntelliSense, built-in terminal, and git integration. Works over SSH, in containers, anywhere you have a console.
Key Features:
- LSP IntelliSense with code completion and diagnostics
- Built-in terminal emulator (PTY-based)
- Git integration with commit dialog and change tracking
- Multi-file editing with tab navigation
- Works over SSH and in containers
| Editor + IntelliSense | Git Integration |
|---|---|
![]() |
![]() |
Showcase Examples
The best visual demonstrations of SharpConsoleUI capabilities, ordered by impact.
DemoApp
The flagship demo — six independent windows running simultaneously.

dotnet run --project Examples/DemoApp
Key Features:
- Six independent windows running simultaneously (Terminal, Canvas, DataGrid, System Info, Image Viewer, and the launcher)
TerminalControlwith PTY-backed shellCanvasControlwith interactive starfield and plasma effectsTableControl(DataGrid) with 10,000 virtual rows, sorting, filtering, and cell editingImageControlrendering images directly in the terminal- Full markup syntax showcase with colors, decorations, and gradients
- Async window threads with
CancellationToken - Theme switching and window taskbar navigation
Controls: Ctrl+O to open demo windows, Alt+1-6 to switch
| Markup, Gradients & International Text | File Explorer, DataGrid & Package Manager | NavigationView Launcher |
|---|---|---|
![]() |
![]() |
![]() |
NavigationViewDemo
Full-screen desktop-style application using the NavigationView pattern — the same sidebar + content layout found in native GUI frameworks like WinUI, GTK, and Qt.

dotnet run --project Examples/NavigationViewDemo
This example demonstrates that SharpConsoleUI applications aren't limited to traditional terminal utilities. The NavigationView pattern produces applications that look and behave like native desktop software — with a navigation sidebar, content switching, gradient backgrounds, and rich interactive controls — the only difference is that every pixel is a character cell rendered in the terminal.
Key Features:
- Full-screen borderless window with diagonal gradient background
- Responsive NavigationView with WinUI-inspired display modes (Expanded, Compact, Minimal)
- NavigationView with collapsible header groups and content switching
- 9 content pages: Dashboard, Getting Started, Buttons & Inputs, Lists & Trees, Data Visualization, Layout, Colors & Gradients, Typography, About
- Interactive controls: progress bars, sparklines, bar graphs, checkboxes, buttons, lists, trees, text input
- Keyboard-driven navigation (Tab, arrows, Enter) and mouse support
- Works on Windows, Linux, and macOS — anywhere you have a terminal
Responsive Navigation
The NavigationView automatically adapts to the terminal width — full nav pane at wide sizes, icon-only with hamburger at medium, and hidden with overlay at narrow:

The same NavigationView pattern used by GNOME Settings, rendered entirely in the terminal.
| Dashboard | Typography |
|---|---|
![]() |
![]() |
CanvasDemo
Three animated windows showcasing the CanvasControl drawing surface with real-time graphics.

dotnet run --project Examples/CanvasDemo
Key Features:
- Starfield: 120 stars in 3 parallax layers with particle bursts on click
- Plasma: Per-cell HSV sine plasma with expanding ripple effects on click, combined retained + event-driven painting
- Geometry: Rotating polygon, orbiting triangle, pulsing circles, breathing ellipse, sweeping arc, radiating lines, bouncing box, gradient bar, expanding ring effects on click
APIs Demonstrated:
CanvasControlwithBeginPaint()/EndPaint()(retained mode)Paintevent withCanvasGraphics(immediate mode)- Combined retained + event overlay painting
AutoSizewithStretch/Fillfor responsive canvases- Canvas-local mouse click events (
CanvasMouseClick) - Full
CanvasGraphicsAPI: circles, polygons, gradients, ellipses, arcs, lines, text
Controls: Click inside canvases for interactive effects, resize windows, Esc to quit
Alpha Blending Demo
Real-time Porter-Duff alpha compositing showcase with a live cycling gradient background.

dotnet run --project Examples/DemoApp
# Navigate to Rendering → Alpha Blending
Five zones demonstrate every level of the alpha pipeline against a continuously cycling full-spectrum gradient (three hues 120° apart rotating through the colour wheel every ~12 s):
| Zone | What it shows |
|---|---|
| Alpha Ladder | Eight panels, same orange hue, alpha 0 → 255. Each panel background composites over the live gradient — fully transparent at α=0, fully opaque at α=255. |
| Fade to Transparent | 60 █ block characters with foreground alpha stepping 255 → 0. Foreground blends against the resolved background, so the blocks dissolve into the gradient rather than fading to white. |
| Glass Panels | Four bordered panels at 25 / 50 / 75 / 100 % opacity. The gradient shows through each panel proportionally. |
| Live Compositor | Interactive Color.Blend(src, dst) visualiser — drag the slider to change source alpha and watch the blended swatch update in real time. |
| Pulse Panel | Background alpha animated 0 → 255 → 0 via a sine wave in an async window thread. |
APIs Demonstrated:
Color.Blend()— Porter-Duff "over" compositingColorGradient.FromColors()with time-varying hues for a smooth colour-wheel cycleScrollablePanelwith semi-transparentBackgroundColor(glass effect)SliderControlwired to a liveMarkupControlpreview- Markup inline alpha:
[#RRGGBBAA]text[/] WithAsyncWindowThreaddriving animation at 20 fps
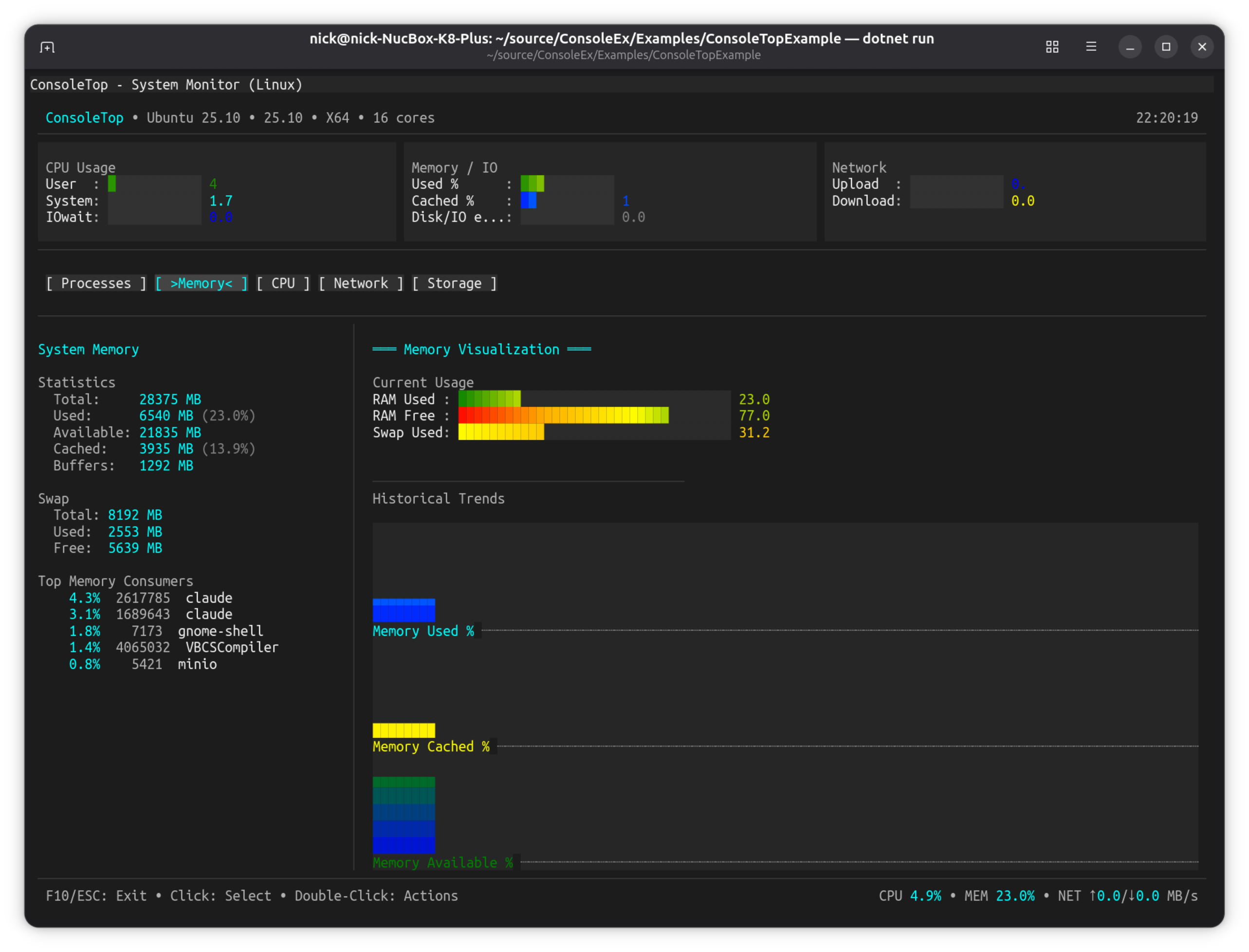
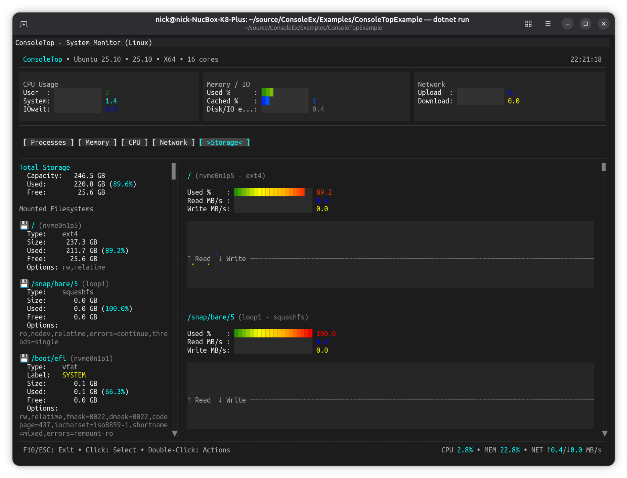
ConsoleTopExample
ntop/btop-inspired live system monitoring dashboard.
| Processes | Memory | CPU |
|---|---|---|
![]() |
![]() |
![]() |
| Network | Storage |
|---|---|
![]() |
![]() |
dotnet run --project Examples/ConsoleTopExample
Key Features:
- Full-screen maximized window
- Real-time system stats (CPU, memory, network, disk)
- Tab-based navigation (Processes, Memory, CPU, Network, Storage)
- Sparkline graphs with history
- Process list with sorting
- Cross-platform system stats provider
Controls: Tab keys to switch panels, arrow keys to navigate, Esc to quit
HighFreqDemo
Multi-frequency update showcase with various control update rates.

dotnet run --project Examples/HighFreqDemo
Key Features:
- Controls updating at different frequencies (100ms to 2s)
- Sparkline controls (Block, Braille, Bidirectional modes)
- Bar graph controls with smooth gradients
- ListControl for events and alerts
- Performance metrics overlay
- Menu system with frame rate controls
CompositorEffectsExample
Compositor-style buffer manipulation — fractals, blur, particles, and wipe transitions.

dotnet run --project Examples/CompositorEffectsExample
Key Features:
- Fade-In Effect: Smooth color interpolation using
PostBufferPaint - Blur Effect: Box blur post-processing algorithm
- Screenshot Capture:
BufferSnapshotAPI for capturing window state - Fractal Explorer: Animated Mandelbrot/Julia fractals using
PreBufferPaint
APIs Demonstrated:
PreBufferPaint- Custom backgrounds rendered before controlsPostBufferPaint- Post-processing effects after controlsBufferSnapshot- Immutable buffer captures
AgentStudio
OpenCode-inspired TUI showcase demonstrating an AI coding agent interface aesthetic.

dotnet run --project Examples/AgentStudio
Key Features:
- Modern TUI design patterns
- Advanced
NetConsoleDriverOptionsconfiguration - Hidden status bars for immersive experience
- Custom window class implementation
SnakeGame
Classic Snake game demonstrating direct frame buffer manipulation.

dotnet run --project Examples/SnakeGame
Key Features:
- Direct
CharacterBuffermanipulation viaPostBufferPaint - Real-time game loop with
System.Timers.Timer - Sidebar layout using
HorizontalGridControl - Keyboard input handling (arrows/WASD)
- Game state management (playing, paused, game over)
Controls: Arrow keys or WASD to move, P to pause, R to restart, Esc to quit
TextEditorExample
Multiline text editor with syntax highlighting and file browser.

dotnet run --project Examples/TextEditorExample
Key Features:
- Multiline edit control with scrolling
- File browser dialog integration
- Syntax highlighting support
- Save/load functionality
- Line numbers and cursor position
Controls: Ctrl+O to open file, Ctrl+S to save, arrow keys to navigate
Image Viewer (DemoApp)
Load and display real image files in the terminal using half-block Unicode rendering.

dotnet run --project Examples/DemoApp
# Navigate to Rendering → Image Viewer
Key Features:
- Load PNG, JPEG, BMP, GIF, WebP, TIFF files via file picker dialog
- Half-block rendering (2 vertical pixels per character cell)
- Four scale modes: Fit, Fill, Stretch, None
- Resizable window with live image rescaling
- Keyboard shortcuts: Ctrl+O to open, S to cycle scale, Esc to close
APIs Demonstrated:
PixelBuffer.FromFile()— decode image files via SixLabors.ImageSharpImageControlwithScaleModeswitchingFileDialogs.ShowFilePickerAsync()with format filterHorizontalGridControlfor toolbar layout
Video Player (DemoApp)
Play video files directly in the terminal with three render modes.

dotnet run --project Examples/DemoApp
# Navigate to Utilities → Video Player
Key Features:
- Half-block, ASCII, and braille render modes (press M to cycle live)
- FFmpeg subprocess decoding — no extra NuGet dependencies
- Dynamic resize — restarts at new resolution when window is dragged
- Overlay status bar — appears on keypress, auto-hides after 3 seconds
- Looping, pause/resume, frame skipping when behind
- Graceful FFmpeg-not-found message with install instructions
APIs Demonstrated:
Controls.Video()fluent builder with.WithOverlay(),.WithLooping()VideoControl.PlayFile(),CycleRenderMode(),TogglePlayPause()FileDialogs.ShowFilePickerAsync()with video format filterWithAsyncWindowThreadfor non-blocking file picker
MultiDashboard
Multiple windows with independent async update threads.

dotnet run --project Examples/MultiDashboard
Key Features:
- 6 independent dashboard windows updating at different rates
- Weather (5s), System Monitor (1s), Stock Ticker (2s), News (10s), Clock (1s), Log Stream (500ms)
- Demonstrates async window threads with
IDisposablepattern - Window toggle functionality (F1-F6)
What makes it unique: Each window has its own async update thread running independently.
FigletShowcaseExample
ASCII art font showcase demonstrating Figlet font rendering.

dotnet run --project Examples/FigleShowcaseExample
Key Features:
- Multiple Figlet ASCII art fonts (Star Wars, Graffiti, etc.)
- Font size comparison demo
- Color cycling with animated background
- Direct font loading from FLF (FigletFont) files
- Text alignment and positioning options
Controls: Number keys to switch examples, Esc to close
MenuDemo
Full-featured horizontal menu bar with keyboard and mouse support.

dotnet run --project Examples/MenuDemo
Key Features:
- Horizontal menu bar with unlimited nesting depth
- Full keyboard navigation (arrows, Enter, Escape, Home/End, letter keys)
- Complete mouse support (click, hover, delayed submenu opening)
- Separators and keyboard shortcut display
- Fluent
Controls.Menu()builder API
More Examples
These examples demonstrate specific features without full screenshots.
| Example | What it shows | Run command |
|---|---|---|
| FrameRateDemo | Adjustable FPS (15-144), frame rate limiting, performance metrics | dotnet run --project Examples/FrameRateDemo |
| FullScreenExample | Kiosk-style maximized window, hidden taskbar, disabled chrome | dotnet run --project Examples/FullScreenExample |
| StartMenuDemo | Windows-like Start menu, plugin integration, categorized items | dotnet run --project Examples/StartMenuDemo |
| TabControlDemo | Multi-page tabs, Ctrl+Tab switching, ScrollablePanel integration | dotnet run --project Examples/TabControlDemo |
| TableDemo | TableControl with theme switching (F1-F3), markup in cells, rounded borders | dotnet run --project Examples/TableDemo |
| PanelDemo | Panel mouse events (click, double-click, enter, leave, move) | dotnet run --project Examples/PanelDemo |
| BorderStyleDemo | DoubleLine vs None border styles, runtime toggling | dotnet run --project Examples/BorderStyleDemo |
| SpectreMouseExample | Mouse events on SpectreRenderableControl, event counters | dotnet run --project Examples/SpectreMouseExample |
| PluginShowcaseExample | Plugin loading, DevDark theme, Debug Console, agnostic services | dotnet run --project Examples/PluginShowcaseExample |
Feature Matrix
| Example | Async Windows | Buffer Paint | Mouse Events | Themes | Plugins | Games |
|---|---|---|---|---|---|---|
| DemoApp | ✅ | ✅ | ✅ | |||
| NavigationViewDemo | ✅ | |||||
| CanvasDemo | ✅ | ✅ | ✅ | |||
| Alpha Blending Demo | ✅ | ✅ | ||||
| ConsoleTopExample | ✅ | |||||
| HighFreqDemo | ✅ | ✅ | ||||
| CompositorEffectsExample | ✅ | ✅ | ✅ | |||
| AgentStudio | ||||||
| SnakeGame | ✅ | ✅ | ||||
| TextEditorExample | ||||||
| MultiDashboard | ✅ | |||||
| FigletShowcaseExample | ||||||
| MenuDemo | ✅ | |||||
| FrameRateDemo | ||||||
| FullScreenExample | ✅ | |||||
| StartMenuDemo | ✅ | ✅ | ||||
| TabControlDemo | ✅ | |||||
| TableDemo | ✅ | |||||
| PanelDemo | ✅ | |||||
| BorderStyleDemo | ||||||
| SpectreMouseExample | ✅ | |||||
| PluginShowcaseExample | ✅ | ✅ |
Controls Demonstrated
| Control | Examples |
|---|---|
MarkupControl |
All examples |
ButtonControl |
DemoApp, FullScreenExample, CompositorEffectsExample |
ListControl |
DemoApp, HighFreqDemo |
TreeControl |
DemoApp (File Explorer), NavigationViewDemo |
DropdownControl |
DemoApp, PluginShowcaseExample |
MenuControl |
MenuDemo, HighFreqDemo |
TableControl |
DemoApp, TableDemo |
PanelControl |
StartMenuDemo, PanelDemo, HighFreqDemo |
SparklineControl |
ConsoleTopExample, HighFreqDemo, NavigationViewDemo |
LineGraphControl |
DemoApp |
BarGraphControl |
HighFreqDemo, NavigationViewDemo |
NavigationView |
DemoApp, NavigationViewDemo |
ProgressBarControl |
DemoApp, NavigationViewDemo |
PromptControl |
DemoApp (Command Window) |
MultilineEditControl |
DemoApp, TextEditorExample |
LogViewerControl |
DemoApp |
TabControl |
TabControlDemo |
ImageControl |
DemoApp (Image Rendering, Image Viewer) |
CanvasControl |
CanvasDemo, DemoApp |
HorizontalGridControl |
Most examples |
SliderControl |
DemoApp, Alpha Blending Demo |
RangeSliderControl |
DemoApp |
SpectreRenderableControl |
SpectreMouseExample |
API Patterns Demonstrated
Fluent Builders
// WindowBuilder
new WindowBuilder(windowSystem)
.WithTitle("My Window")
.WithSize(80, 25)
.Centered()
.Closable(true)
.Build();
// Controls fluent API
Controls.Menu().Horizontal().AddItem("File", ...).Build();
Controls.Markup().AddLine("[bold]Hello[/]").Build();
Controls.List().MaxVisibleItems(10).Build();
Async Window Threads
new WindowBuilder(windowSystem)
.WithAsyncWindowThread(async (window, ct) => {
while (!ct.IsCancellationRequested) {
// Update window content
await Task.Delay(1000, ct);
}
})
.Build();
Canvas Drawing
// Retained mode — draw from any thread, content persists
var canvas = new CanvasControl { AutoSize = true };
var g = canvas.BeginPaint();
g.DrawCircle(30, 10, 8, '*', Color.Cyan, Color.Black);
g.GradientFillRect(0, 0, 60, 20, Color.DarkBlue, Color.Black, horizontal: false);
canvas.EndPaint();
// Immediate mode — redraw each frame
canvas.Paint += (sender, e) => {
e.Graphics.WriteStringCentered(10, "Hello!", Color.White, Color.Black);
};
// Interactive — canvas-local mouse coordinates
canvas.CanvasMouseClick += (sender, e) => {
var g2 = canvas.BeginPaint();
g2.FillCircle(e.CanvasX, e.CanvasY, 2, '*', Color.Red, Color.Black);
canvas.EndPaint();
};
Buffer Paint Hooks
// PreBufferPaint - Custom backgrounds
window.Renderer.PreBufferPaint += (buffer, dirty, clip) => {
// Render background before controls
};
// PostBufferPaint - Post-processing effects
window.Renderer.PostBufferPaint += (buffer, dirty, clip) => {
// Apply effects after controls render
};
Plugin Services
// Load plugin
windowSystem.PluginStateService.LoadPlugin<DeveloperToolsPlugin>();
// Create window from plugin
var window = windowSystem.PluginStateService.CreateWindow("DebugConsole");
// Use service (agnostic pattern)
var service = windowSystem.PluginStateService.GetService("Diagnostics");
var result = service.Execute("GetDiagnosticsReport");
Running All Examples
To build and verify all examples compile:
dotnet build ConsoleEx.sln
Each example is a standalone project that can be run independently.















